Bertemu lagi dengan saya dalam rancangan Masalah Sambungan Unifi ke International Server. Masalah yang sama berlaku pada tahun lepas bulan Mei juga anda boleh rujuk pada post saya sebelum ini : https://amirazman.my/masalah-sambungan-unifi-ke-ovh-hosting.
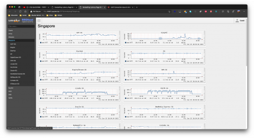
Sejak 7 Mei lagi saya perasan connection Unifi dah bermasalah untuk ke sesetengah server (yang saya perasan ke Singapore) seperti Digital Ocean, Linode dan OVH Hosting yang kebanyakannya daripada kita akan guna.
Ya, Unifi user sahaja. User lain seperti TIME, wireless Celcom atau sebagainya tidak terkesan.
Apakah impak daripada masalah connection ini ?
1. Latency/ping connection pengguna Unifi untuk ke server luar berkemungkinan tinggi. Apabila ini berlaku, website akan jadi lebih perlahan untuk diakses daripada biasa.
Cara semak ? Ping IP server anda. Kebiasaannya isu ni berlaku pada waktu malam 9-11 malam, tetapi mungkin boleh berlaku juga pada waktu siang kadangkalanya (depends on Unifi issue).
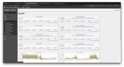
Sepatutnya latency jika ke Singapore mungkin paling tinggi pun mencecah 50ms, tetapi apabila isu ni berlaku, boleh mencecah sehingga 500ms.
2. Kadangkala terdapat packet loss/request time out. Jadi faham-fahamlah bila packet loss berlaku, maksudnya website mungkin akan dipaparkan down atau sebagainya Jika packet loss berlaku dalam tempoh masa yang panjang.
3. Anda sendiri akan perasan delay berlaku apabila melakukan connection ke server seperti menggunakan terminal atau sebagainya.
Ini hanyalah informasi kepada semua, mungkin ada yang perasan dan kesah, atau ada yang tidak kesah kerana merasa tidak affect website anda sekalipun.
Macam biasa, saya dah pun buka laporan kepada pihak Unifi, tetapi mungkin akan ditutup seperti tahun lepas. Isu ni selesai pun lepas saya report ke SKMM tetapi tiada informasi yang detailed dan jelas diberikan kepada saya.
Dan tahun ini, berlaku lagi, sama juga pada bulan Mei. Jika anda merasakan anda terkesan dengan isu ini, mungkin anda juga boleh sama-sama membuat laporan kepada pihak Unifi.
Atau mungkin sebagai informasi tambahan sahaja sekiranya anda tidak terkesan dengan isu ini.
*** Kadang-kadang, bukan server hosting kita yang bermasalah, tapi connection dari ISP yang bermasalah. Sekian.
*** Data pada gambar berdasarkan dari smokeping OVH dan SG GS


Kemaskini : 25 Mei 2021.
Saya menerima panggilan daripada TM mengenai laporan yang saya buat. Katanya, pihak teknikal mengatakan mereka tidak boleh berbuat apa-apa dan minta saya untuk menghubungi hosting server yang digunakan. Saya minta mereka untuk forward isu ni sekali lagi memandangkan isu ini pernah diselesaikan pada tahun lepas dan saya nyatakan mengenai route optimization dan informasi daripada beberapa senior hosting company di Malaysia.
Selain daripada menggunakan OVH Hosting dan Digital Ocean, baru-baru ini saya ada cuba juga membuat pembelian server dari Alibaba Cloud untuk menguji latency/ping daripada mereka. Daripada result pingplotter saya pada malam ini, ianya juga agak mengecewakan seperti dibawah.

**Penafian. VPS ni kosong. Takda install apa-apa. Memang beli setakat nak test ping sahaja.
Tidakkah anda pelik, isu ini berlaku kepada pengguna Unifi sahaja, tetapi tiada masalah untuk pengguna ISP lain untuk mengakses server tersebut seperti TIME Fibre, Celcom, Digi, YTL (YES) dan sebagainya ?
** Saya minta anda yang mempunyai isu lebih kurang sama, berikan informasi server seperti IP dan sebagainya kerana saya akan gunakan post ini sebagai informasi serta rujukan kepada pihak TM. Informasi daripada saya mungkin hanya merangkumi beberapa jenis server yang sering digunakan oleh web developer sahaja yang mana kebanyakannya menggunakan server di Singapore.
Komen isu anda disini : https://amirazman.my/masalah-sambungan-unif...erver-singapore . Saya akan gunakan maklumat pada post tersebut untuk dihantar kepada pihak TM atau SKMM jika perlu.
May 25 2021, 10:41 PM, updated 2w ago
Quote









































































































































0.2336sec
0.69
6 queries
GZIP Disabled