Welcome Guest ( Log In | Register )

90 Pages « < 24 25 26 27 28 > » Bottom

Outline · [ Standard ] · Linear+

 Unifi Connection Issue to International Server, Occured usually at night 9-11pm

views
     
TShostingmalaya
post Jun 26 2021, 01:47 PM

Getting Started
**
Junior Member
184 posts

Joined: Dec 2015
From: Malaysia


How is it for yesterday night and today ?
RallyNight
post Jun 26 2021, 01:56 PM

Regular
******
Senior Member
1,121 posts

Joined: Nov 2015
QUOTE(hostingmalaya @ Jun 26 2021, 02:47 PM)
How is it for yesterday night and today ?
*
Yesterday is ok

Today morning is fine, now fucked again
go626201
post Jun 26 2021, 02:45 PM

Regular
******
Senior Member
1,881 posts

Joined: Sep 2017
Yesterday after 5pm,and suddenly all normal again...
RallyNight
post Jun 26 2021, 02:46 PM

Regular
******
Senior Member
1,121 posts

Joined: Nov 2015
QUOTE(go626201 @ Jun 26 2021, 03:45 PM)
Yesterday after 5pm,and suddenly all normal again...
*
Its really bad now, even load lowyat also slow.

Usually do a on off shit to get a decent line for few hours and gone sour again.

This post has been edited by RallyNight: Jun 26 2021, 02:48 PM
sadlyfalways
post Jun 26 2021, 02:50 PM

Regular
******
Senior Member
1,184 posts

Joined: Nov 2020
Is anyone experiencing lag on Netflix ? I’m on a gigabit lan connection to my Apple TV but my Netflix is still buffering
go626201
post Jun 26 2021, 02:50 PM

Regular
******
Senior Member
1,881 posts

Joined: Sep 2017
QUOTE(RallyNight @ Jun 26 2021, 02:46 PM)
Its really bad now, even load lowyat also slow.

Usually do a on off shit to get a decent line for few hours and gone sour again.
*
Maybe u are using IPv6?
RallyNight
post Jun 26 2021, 02:54 PM

Regular
******
Senior Member
1,121 posts

Joined: Nov 2015
QUOTE(go626201 @ Jun 26 2021, 03:50 PM)
Maybe u are using IPv6?
*
Already turn off way long ago vbexause ipv6 does affect my netflix load time
TShostingmalaya
post Jun 26 2021, 03:11 PM

Getting Started
**
Junior Member
184 posts

Joined: Dec 2015
From: Malaysia


Weird. Im using IPV4 and mostly smooth.

The only issue i saw to Aduan SKMM website (got packet loss a bit) which I dont know why. Maybe the server itself got problem, lol.
OKLY
post Jun 26 2021, 03:19 PM

The Penguin Vader
Group Icon
Staff
12,089 posts

Joined: Dec 2004
From: Malaysia


QUOTE(RallyNight @ Jun 26 2021, 02:46 PM)
Its really bad now, even load lowyat also slow.

Usually do a on off shit to get a decent line for few hours and gone sour again.
*
QUOTE(RallyNight @ Jun 26 2021, 02:54 PM)
Already turn off way long ago vbexause ipv6 does affect my netflix load time
*
Your 2.46pm post was from an IPv6 address though.
RallyNight
post Jun 26 2021, 03:34 PM

Regular
******
Senior Member
1,121 posts

Joined: Nov 2015
QUOTE(OKLY @ Jun 26 2021, 04:19 PM)
Your 2.46pm post was from an IPv6 address though.
*
I recheck my router was set to disable.
So far now it kinda stable abit.. hope not spike again zzz

Start again at 8pm geez

This post has been edited by RallyNight: Jun 26 2021, 08:24 PM
RallyNight
post Jun 26 2021, 08:58 PM

Regular
******
Senior Member
1,121 posts

Joined: Nov 2015
Ok it gone worst again evey 30min
go626201
post Jun 26 2021, 09:01 PM

Regular
******
Senior Member
1,881 posts

Joined: Sep 2017
QUOTE(RallyNight @ Jun 26 2021, 08:58 PM)
Ok it gone worst again evey 30min
*
On my end, only certain Singapore host having minor latency spikes only.
RallyNight
post Jun 26 2021, 09:04 PM

Regular
******
Senior Member
1,121 posts

Joined: Nov 2015
QUOTE(go626201 @ Jun 26 2021, 10:01 PM)
On my end, only certain Singapore host having minor latency spikes only.
*
Here packet lost almost all red
sadlyfalways
post Jun 26 2021, 09:09 PM

Regular
******
Senior Member
1,184 posts

Joined: Nov 2020
Is cloudflare warp affected by all this? Just before 8pm all my websites local and overseas refused to load for a good 10 minutes

Turned cloudflare on and off and was assigned a HK server and my search results were all in Cantonese lmao

Can the lag or whatsoever cause sudden lag and outage on cloudflare ? Why if I already got a server in Singapore also it needs to switch ?
jibpek
post Jun 26 2021, 09:12 PM

Enthusiast
*****
Junior Member
706 posts

Joined: Jul 2012
I don't know why but I can't access china website. Even ordinary sites like taobao, baidu, qq are very slow.

I have no problem when surfing using Mobile data.

And no problem if I server using VPN.

So unify is really F***UP.
go626201
post Jun 26 2021, 09:13 PM

Regular
******
Senior Member
1,881 posts

Joined: Sep 2017
QUOTE(sadlyfalways @ Jun 26 2021, 09:09 PM)
Is cloudflare warp affected by all this? Just before 8pm all my websites local and overseas refused to load for a good 10 minutes

Turned cloudflare on and off and was assigned a HK server and my search results were all in Cantonese lmao

Can the lag or whatsoever cause sudden lag and outage on cloudflare ? Why if I already got a server in Singapore also it needs to switch ?
*
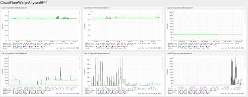
Yes cloudflare network is also affected by this issue.
Warp had been redirect to HKG already few days.

user posted image
heLL_bOy
post Jun 26 2021, 09:18 PM

Regular
******
Senior Member
1,344 posts

Joined: Nov 2004
From: HEAVEN & HELL


QUOTE(jibpek @ Jun 26 2021, 09:12 PM)
I don't know why but I can't access china website. Even ordinary sites like taobao, baidu, qq are very slow.

I have no problem when surfing using Mobile data.

And no problem if I server using VPN.

So unify is really F***UP.
*
i able to load taobao and baidu.

taobao and baidu all are using MY/SG cdn
heLL_bOy
post Jun 26 2021, 09:20 PM

Regular
******
Senior Member
1,344 posts

Joined: Nov 2004
From: HEAVEN & HELL


QUOTE(sadlyfalways @ Jun 26 2021, 09:09 PM)
Is cloudflare warp affected by all this? Just before 8pm all my websites local and overseas refused to load for a good 10 minutes

Turned cloudflare on and off and was assigned a HK server and my search results were all in Cantonese lmao

Can the lag or whatsoever cause sudden lag and outage on cloudflare ? Why if I already got a server in Singapore also it needs to switch ?
*
blame TM they didnt updated the route for cloudflare and most anycast is anyhow redirect to HKG , JPY

only fewer were connected to JBIX and SG
go626201
post Jun 26 2021, 09:26 PM

Regular
******
Senior Member
1,881 posts

Joined: Sep 2017
QUOTE(heLL_bOy @ Jun 26 2021, 09:18 PM)
i able to load taobao and baidu.

taobao and baidu all are using MY/SG cdn
*
Taobao and Tmall 's search product page and item product page only got server on CN only.
So when searching item or after click item page ,sometime the page will not load or load very slow.
For this,can change the ip of the domain by modify the hosts of Windows
user posted image

This post has been edited by go626201: Jun 26 2021, 09:28 PM
TShostingmalaya
post Jun 26 2021, 09:38 PM

Getting Started
**
Junior Member
184 posts

Joined: Dec 2015
From: Malaysia


I could say almost all seems better. Aduan SKMM + Linode got a few packet loss as usual.

How about you guys ?

90 Pages « < 24 25 26 27 28 > » Top
 

Change to:
| Lo-Fi Version
0.0201sec    0.58    6 queries    GZIP Disabled
Time is now: 26th November 2025 - 11:43 PM