
Unifi Connection Issue to International Server, Occured usually at night 9-11pm
Unifi Connection Issue to International Server, Occured usually at night 9-11pm
|
|
Jun 12 2021, 10:49 PM
Return to original view | Post
#1
|
![]() ![]() ![]() ![]()
Junior Member
546 posts Joined: Jan 2003 From: Within the Solar System |
The routing has not been fixed at all. I think their SG gateway is overloaded.
![]() |
|
|
|
|
|
Jun 14 2021, 12:03 PM
Return to original view | Post
#2
|
![]() ![]() ![]() ![]()
Junior Member
546 posts Joined: Jan 2003 From: Within the Solar System |
QUOTE(PRSXFENG @ Jun 14 2021, 07:15 AM) Actually, a lot of CDN's have local servers now, Cloudflare and Akamai for example on MyIX. That's because whoever is running the unifi NOC doesn't know what he/she is doing. They should hire or outsource to Time NOC guys.The problem is TM Routing decides to NOT use it for whatever reason. Last time I tested, unsure if they ever fixed it. Try traceroute to Quad9 DNS (9.9.9.9 or dns.quad9.net) On other ISP's it goes through pch.myix to our local server On Unifi? Nope! We going to SG! Look at google dns...getting packet loss now...wtf ![]() |
|
|
Jun 26 2021, 10:35 PM
Return to original view | Post
#3
|
![]() ![]() ![]() ![]()
Junior Member
546 posts Joined: Jan 2003 From: Within the Solar System |
|
|
|
Jun 29 2021, 03:33 PM
Return to original view | Post
#4
|
![]() ![]() ![]() ![]()
Junior Member
546 posts Joined: Jan 2003 From: Within the Solar System |
Yeah, Level3 is soooo much better. Pings dropped from 40ms to 15ms.
|
|
|
Jun 29 2021, 09:08 PM
Return to original view | Post
#5
|
![]() ![]() ![]() ![]()
Junior Member
546 posts Joined: Jan 2003 From: Within the Solar System |
QUOTE(sadlyfalways @ Jun 29 2021, 08:41 PM) I am still have many weird issues. After 8pm still everything like become slower. But Speedtest to tm shows 850mbps Netflix ok for me. What DNS server are you using?Netflix thumbnails all also not loading. Click on black box instantly all load Dunno why lol Anyone else noticing this too? sadlyfalways liked this post
|
|
|
Jul 1 2021, 06:17 PM
Return to original view | Post
#6
|
![]() ![]() ![]() ![]()
Junior Member
546 posts Joined: Jan 2003 From: Within the Solar System |
Yep. M247 was working so sweet the last 2 days...now all packet loss again. Arrgh!
|
|
|
|
|
|
Jul 1 2021, 09:12 PM
Return to original view | Post
#7
|
![]() ![]() ![]() ![]()
Junior Member
546 posts Joined: Jan 2003 From: Within the Solar System |
![]() Look at this nonsense. When they fixed it, it was perfect. Now, it is worse than before they fixed it. FUUUUUUU. G-17 liked this post
|
|
|
Jul 1 2021, 09:19 PM
Return to original view | Post
#8
|
![]() ![]() ![]() ![]()
Junior Member
546 posts Joined: Jan 2003 From: Within the Solar System |
The problem did go away though. It was working great until someone decided to fuck it up again. Sigh.
|
|
|
Jul 1 2021, 10:26 PM
Return to original view | Post
#9
|
![]() ![]() ![]() ![]()
Junior Member
546 posts Joined: Jan 2003 From: Within the Solar System |
QUOTE(G-17 @ Jul 1 2021, 10:17 PM) Nah, I don't trust majority of commercial VPN providers. Basically any VPN that ask for email during registration and don't accept Monero, I won't use. For now I'll use Mullvad's JP servers. Latency is higher a bit, but no packet loss and relatively high download speeds at the moment. Check out airvpn. They are good. Use a throwaway email.Previously had my own WireGuard tunnel running on a DigOceanSG Ubuntu droplet, but that was more for performance than privacy, and I shut it down when this Unifi problem got unbearable for me last month. Sign, I'm going to collect all this problematic AS numbers and buy Magnum when lockdown ends. G-17 liked this post
|
|
|
Jul 8 2021, 12:15 PM
Return to original view | Post
#10
|
![]() ![]() ![]() ![]()
Junior Member
546 posts Joined: Jan 2003 From: Within the Solar System |
Cloudflare DNS is messed up. Going to HK now too.
![]() |
|
|
Jul 9 2021, 10:49 PM
Return to original view | Post
#11
|
![]() ![]() ![]() ![]()
Junior Member
546 posts Joined: Jan 2003 From: Within the Solar System |
|
|
|
Jul 11 2021, 11:39 AM
Return to original view | Post
#12
|
![]() ![]() ![]() ![]()
Junior Member
546 posts Joined: Jan 2003 From: Within the Solar System |
M247 is back to normal! Yay.
This post has been edited by muok: Jul 11 2021, 11:40 AM |
|
|
Jul 11 2021, 04:26 PM
Return to original view | Post
#13
|
![]() ![]() ![]() ![]()
Junior Member
546 posts Joined: Jan 2003 From: Within the Solar System |
QUOTE(G-17 @ Jul 11 2021, 03:58 PM) LOL. Sorry sorry. G-17 liked this post
|
|
|
|
|
|
Jul 31 2021, 09:58 PM
Return to original view | Post
#14
|
![]() ![]() ![]() ![]()
Junior Member
546 posts Joined: Jan 2003 From: Within the Solar System |
|
|
|
Aug 13 2021, 09:48 PM
Return to original view | Post
#15
|
![]() ![]() ![]() ![]()
Junior Member
546 posts Joined: Jan 2003 From: Within the Solar System |
|
|
|
Aug 26 2021, 07:45 PM
Return to original view | Post
#16
|
![]() ![]() ![]() ![]()
Junior Member
546 posts Joined: Jan 2003 From: Within the Solar System |
QUOTE(G-17 @ Aug 26 2021, 01:08 PM) TM decided to f*ck up the SG-M247 route again. Unusable since around 12 noon. I think it's an M247 issue this time and not a TM one.Sigh, at least DO-SG is okay now. This is from Tokyo to M247 SG. 2. 61.200.80.62 0.0% 18 1.6 2.6 1.3 22.4 4.9 3. 61.200.80.61 0.0% 18 2.1 2.1 1.9 2.6 0.2 4. ae-4.r31.tokyjp05.jp.bb.gin.ntt. 0.0% 18 12.4 5.3 1.5 16.4 5.5 5. ae-3.r00.tokyjp08.jp.bb.gin.ntt. 0.0% 18 2.1 2.1 2.0 2.3 0.1 6. ae-0.pccw.tokyjp08.jp.bb.gin.ntt 11.1% 18 2.5 2.5 2.4 2.6 0.1 7. TenGE0-0-0-4.clbr01.sin02.pccwbt 11.1% 18 102.7 102.6 101.8 103.5 0.5 8. mobifone.te0-2-0-6.br03.sin02.pc 0.0% 18 101.8 102.8 101.8 105.3 0.8 9. irb-0.bb1.wco1.sg.m247.com 16.7% 18 100.9 101.5 100.4 104.2 0.9 10. vlan101.as01.wco1.sg.m247.com 0.0% 18 101.1 101.5 99.8 106.9 1.9 11. 130.117.x.x 11.1% 18 103.1 102.8 101.9 103.6 0.5 G-17 liked this post
|
|
|
Aug 26 2021, 07:57 PM
Return to original view | Post
#17
|
![]() ![]() ![]() ![]()
Junior Member
546 posts Joined: Jan 2003 From: Within the Solar System |
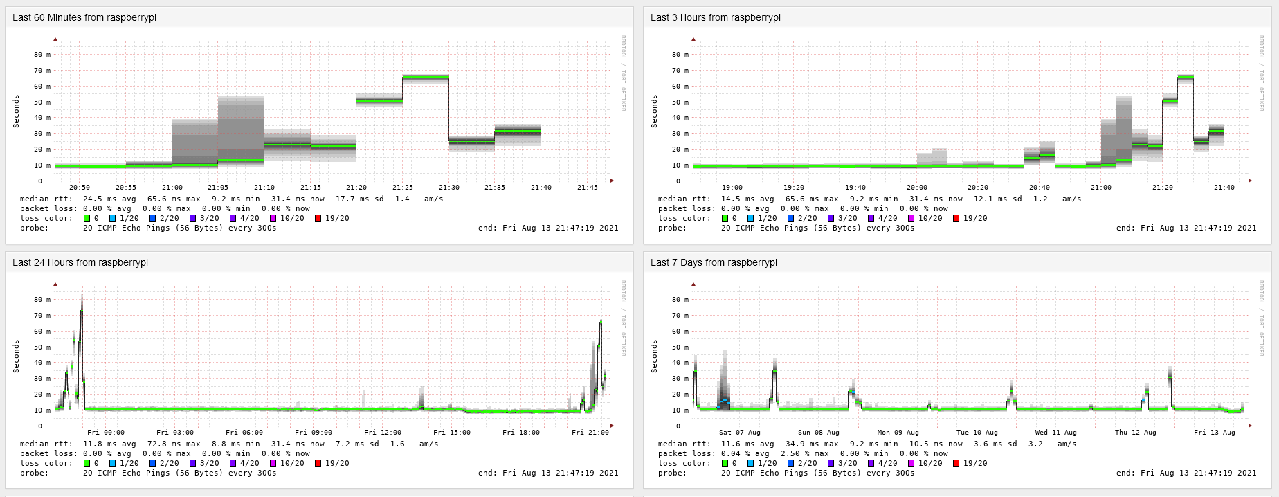
QUOTE(G-17 @ Aug 26 2021, 07:55 PM) Now seems to be okay though. Did you do that trace now or earlier when the problem occurred (roughly 12 - 3 pm)? The trace was done just now.Funny, for me the JP servers were okay (latency of course higher, but 0% packet loss) at the time SG servers koyak. Now SG, HK, JP all seems to be working like normal. Haven't 9pm yet. Last few days the latency spike starts around that time, so who knows.... This is from my Unifi connection. ![]() |
| Change to: | 0.0285sec
0.72
7 queries
GZIP Disabled
Time is now: 30th November 2025 - 08:11 PM |