
Unifi Connection Issue to International Server, Occured usually at night 9-11pm
Unifi Connection Issue to International Server, Occured usually at night 9-11pm
|
|
May 26 2021, 10:30 PM
Return to original view | IPv6 | Post
#1
|
![]() ![]()
Junior Member
183 posts Joined: Jun 2020 From: IPOH |
|
|
|
|
|
|
May 27 2021, 06:15 AM
Return to original view | IPv6 | Post
#2
|
![]() ![]()
Junior Member
183 posts Joined: Jun 2020 From: IPOH |
QUOTE(hostingmalaya @ May 26 2021, 10:41 PM) Yes, u might also can give information with detailed with what I post here : https://amirazman.my/masalah-sambungan-unif...erver-singapore. They might need you to send your pingplotter to the IP/web that having issue so prepare it and give it to them. Tell them it usually happens aroun 9pm to midnight. For those who can make a report, please do it. Or else they are not gonna think this is a serious issue. Because they might think we are just a few, they shouldnt fix it/take this issue seriously. To be honest its not just to Singapore, I could say to international server because some servers example vietnam and others also affected. QUOTE(go626201 @ May 26 2021, 10:43 PM) You better report to 3 place. TM and MCMC and Garena and Moonton. Ok. TQ guys. will report now The reason why report to garena and Moonton is because they are game service provider,and they had the responsibility to try to fix the issue with tm,or else most player will blame them about the connection issue. Just tell them please fix the latency issue for malaysia unifi user,or i will quit the game. For TM,u can try to say Please fix the connection between TM and Singapore that having problem at night, i am playing game but facing very unstable connection for Garena's League of Legend and Moonton's Mobile Legend. The problem causing me unable to play the game.Please fix it or i am going to report MCMC. For MCMC,u just wrote about the TM Crap network Between TM and Singapore network. And told them the whole problem and occurs time and had persisted for how long... blablabla. |
|
|
Jul 1 2021, 10:50 PM
Return to original view | IPv6 | Post
#3
|
![]() ![]()
Junior Member
183 posts Joined: Jun 2020 From: IPOH |
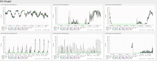
Guys, is TM to Singtel(SG) haven't fix yet?
I got one of this IP(150.109.29.48) using packet capture when playing LOL Wild Rift and every night having high ping problem. Day is 24ms but night go up to 120ms. |
|
|
Jul 1 2021, 11:46 PM
Return to original view | IPv6 | Post
#4
|
![]() ![]()
Junior Member
183 posts Joined: Jun 2020 From: IPOH |
|
|
|
Jul 2 2021, 12:02 PM
Return to original view | IPv6 | Post
#5
|
![]() ![]()
Junior Member
183 posts Joined: Jun 2020 From: IPOH |
|
|
|
Jul 2 2021, 01:10 PM
Return to original view | IPv6 | Post
#6
|
![]() ![]()
Junior Member
183 posts Joined: Jun 2020 From: IPOH |
QUOTE(heLL_bOy @ Jul 2 2021, 01:02 PM) OIC. But I will stop using it next Monday although the account still active this month. I scare later I make a report then TM calls me to ask this ask that. I try to live chat with them see what they will do 1st.update: I'm done. Even their portal cannot log in. » Click to show Spoiler - click again to hide... « This post has been edited by Cincai.La: Jul 2 2021, 01:16 PM |
|
|
Jul 2 2021, 01:58 PM
Return to original view | IPv6 | Post
#7
|
![]() ![]()
Junior Member
183 posts Joined: Jun 2020 From: IPOH |
|
|
|
Jul 2 2021, 06:46 PM
Return to original view | IPv6 | Post
#8
|
![]() ![]()
Junior Member
183 posts Joined: Jun 2020 From: IPOH |
|
| Change to: | 0.0278sec
0.23
7 queries
GZIP Disabled
Time is now: 26th November 2025 - 06:02 AM |