QUOTE(Anime4000 @ May 20 2024, 03:51 PM)
That's normal issue for 2.5GbE at GPON, we actively trying to solve speed drop when using 2.5G ONU.
By default, D-Link kind of wrong use Flow Control, when packet wait filled the RAM and speed dropped,
computer also doesn't know the gateway only 1Gbps Upload,
Who under Nokia OLT with correct OMCI (can bridge) and DSCP (proper QoS), no issue.
but, not all under Nokia OLT, mostly Fiberhome and some cheap brand OLT that not meant for 2Gbps plan.
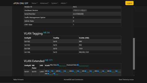
So since mine can bridge I'm connected to a Nokia OLT? Any way I can check? Bridge for sure working and has worked over multiple power cycles, as everytime this speed throttle thing happens I turn off the power from plug to restart. By default, D-Link kind of wrong use Flow Control, when packet wait filled the RAM and speed dropped,
computer also doesn't know the gateway only 1Gbps Upload,
Who under Nokia OLT with correct OMCI (can bridge) and DSCP (proper QoS), no issue.
but, not all under Nokia OLT, mostly Fiberhome and some cheap brand OLT that not meant for 2Gbps plan.
I mean if there's anything I can help share here that would be useful to others then can let me know. I know my way around CLIs though networking isn't my forte.
Anyway I'm guessing nothing I can do to resolve this 24 hours 300mbps limit thing on my end right?
What I'm planning to do now is hook it up to a smart switch and have it power cycle every 24 hours, like at 4am. Though not sure what effect this is going to have on its longevity.
Qt first I thought maybe it was overheating because the ONR is very warm in comparison to the old ONU so I put a fan on it but that didn't resolve anything.
May 20 2024, 04:46 PM

Quote




0.0203sec
0.66
6 queries
GZIP Disabled