Welcome Guest ( Log In | Register )

90 Pages « < 86 87 88 89 90 >Bottom

Outline · [ Standard ] · Linear+

 Unifi Connection Issue to International Server, Occured usually at night 9-11pm

views
     
evilhomura89
post Aug 13 2025, 12:02 AM

Look at all my stars!!
*******
Senior Member
5,886 posts

Joined: Jan 2003
From: BM


QUOTE(QuantumEdge @ Aug 8 2025, 12:01 AM)
So, unifi bad routing in the night again?
*
This has always been an issue and has never been fixed properly

QuantumEdge
post Aug 13 2025, 11:51 AM

Regular
******
Senior Member
1,584 posts

Joined: Jan 2016


QUOTE(evilhomura89 @ Aug 13 2025, 12:02 AM)
This has always been an issue and has never been fixed properly
*
doh.gif
I really shouldnt fall for the 6 months free bill switching from Maxis
Such a hassel to deal with
heLL_bOy
post Aug 13 2025, 12:14 PM

Regular
******
Senior Member
1,344 posts

Joined: Nov 2004
From: HEAVEN & HELL


Currently submarine cable faulty across HKG and JPY affected connectivity towards US and APAC region.

NTT upstream was affected the most during peak hours.

others upstream also affected with spike latency during peak hours as well.
faizyunus
post Aug 13 2025, 02:40 PM

Casual
***
Junior Member
438 posts

Joined: Feb 2014
QUOTE(heLL_bOy @ Aug 13 2025, 12:14 PM)
Currently submarine cable faulty across HKG and JPY affected connectivity towards US and APAC region.

NTT upstream was affected the most during peak hours.

others upstream also affected with spike latency during peak hours as well.
*
Thanks for letting us know. That explains latency spikes at night on my end which started last week until now. Where to track these sort of outages?

user posted image

This post has been edited by faizyunus: Aug 13 2025, 02:44 PM
heLL_bOy
post Aug 13 2025, 04:40 PM

Regular
******
Senior Member
1,344 posts

Joined: Nov 2004
From: HEAVEN & HELL


QUOTE(faizyunus @ Aug 13 2025, 02:40 PM)
Thanks for letting us know. That explains latency spikes at night on my end which started last week until now. Where to track these sort of outages?

user posted image
*
from my server provider. There is total 3 different cable faulty so far.
oec88
post Aug 13 2025, 09:50 PM

Casual
***
Junior Member
385 posts

Joined: Sep 2007
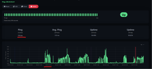
Almost every night from 8:00PM onwards there will be problem routing to Amazon Web Service in US.
Recovery always around 11:30PM, but most of the time would be after 12:30AM to 1:00AM.

Really annoying.

user posted image
heLL_bOy
post Aug 13 2025, 11:59 PM

Regular
******
Senior Member
1,344 posts

Joined: Nov 2004
From: HEAVEN & HELL


QUOTE(oec88 @ Aug 13 2025, 09:50 PM)
Almost every night from 8:00PM onwards there will be problem routing to Amazon Web Service in US.
Recovery always around 11:30PM, but most of the time would be after 12:30AM to 1:00AM.

Really annoying.

user posted image
*
above ip seem belong to unity engine game not Amazon AWS and they are using single upstream which is Lumen,

from TM side egress is using Arelion > Lumen

i can't check their ingress back to TM using what upstream, but in my opinion the problem should occur from ingress routing

oec88
post Aug 14 2025, 12:08 AM

Casual
***
Junior Member
385 posts

Joined: Sep 2007
QUOTE(heLL_bOy @ Aug 13 2025, 11:59 PM)
above ip seem belong to unity engine game not Amazon AWS and they are using single upstream which is Lumen,

from TM side egress is using Arelion > Lumen

i can't check their ingress back to TM using what upstream, but in my opinion the problem should occur from ingress routing
*
Oh yes. The game I am on has 2 IP servers connected, one is map server hosted by AWS while the screenshot I shared is the game service which is not hosted by AWS but Unity Technologies ApS.
The routing just got recovered about 20 minutes ago - pretty random.

Tomorrow going to face the same issue again.
heLL_bOy
post Aug 14 2025, 12:43 AM

Regular
******
Senior Member
1,344 posts

Joined: Nov 2004
From: HEAVEN & HELL


QUOTE(oec88 @ Aug 14 2025, 12:08 AM)
Oh yes. The game I am on has 2 IP servers connected, one is map server hosted by AWS while the screenshot I shared is the game service which is not hosted by AWS but Unity Technologies ApS.
The routing just got recovered about 20 minutes ago - pretty random.

Tomorrow going to face the same issue again.
*
I see, is that a mobile game? As far i know Unity engine developer mostly their mobile games are using either AWS Global Accelerator, Google CDN, Cloudflare CDN and Aliyun CDN.

Or do you mind to share the game name i try find their SNI check whether using normal AWS ELB or others?
PowerSlide
post Aug 14 2025, 11:22 AM

----------
*******
Senior Member
6,035 posts

Joined: Jan 2003
From: Penang



QUOTE(heLL_bOy @ Aug 13 2025, 12:14 PM)
Currently submarine cable faulty across HKG and JPY affected connectivity towards US and APAC region.

NTT upstream was affected the most during peak hours.

others upstream also affected with spike latency during peak hours as well.
*
no wonder suddenly connection to world of warship server in japan got f'ed
heLL_bOy
post Aug 14 2025, 11:54 AM

Regular
******
Senior Member
1,344 posts

Joined: Nov 2004
From: HEAVEN & HELL


QUOTE(PowerSlide @ Aug 14 2025, 11:22 AM)
no wonder suddenly connection to world of warship server in japan got f'ed
*
i got test before your world of warship on mobile, their game are using region base server for CDN which connected nearest G-core available POPs CDN server.

but how come you are connected to japan ?
PowerSlide
post Aug 14 2025, 12:13 PM

----------
*******
Senior Member
6,035 posts

Joined: Jan 2003
From: Penang



QUOTE(heLL_bOy @ Aug 14 2025, 11:54 AM)
i got test before your world of warship on mobile, their game are using region base server for CDN which connected nearest G-core available POPs CDN server.

but how come you are connected to japan ?
*
pc version the server in Japan, since y'day many have complain.. Korean, Singapore and us in Malaysia all got bad connection
heLL_bOy
post Aug 14 2025, 01:11 PM

Regular
******
Senior Member
1,344 posts

Joined: Nov 2004
From: HEAVEN & HELL


QUOTE(PowerSlide @ Aug 14 2025, 12:13 PM)
pc version the server in Japan, since y'day many have complain.. Korean, Singapore and us in Malaysia all got bad connection
*
do you know how to use wireguard vpn? I try to get the game server SNI for you check is that available connect nearest G-core POPs.
oec88
post Aug 14 2025, 06:29 PM

Casual
***
Junior Member
385 posts

Joined: Sep 2007
QUOTE(heLL_bOy @ Aug 14 2025, 12:43 AM)
I see, is that a mobile game? As far i know Unity engine developer mostly their mobile games are using either AWS Global Accelerator, Google CDN, Cloudflare CDN and Aliyun CDN.

Or do you mind to share the game name i try find their SNI check whether using normal AWS ELB or others?
*
It is a PC Game, under Steam platform. Foxhole.
heLL_bOy
post Aug 14 2025, 10:57 PM

Regular
******
Senior Member
1,344 posts

Joined: Nov 2004
From: HEAVEN & HELL


QUOTE(oec88 @ Aug 14 2025, 06:29 PM)
It is a PC Game, under Steam platform. Foxhole.
*
i dont have Steam, couldn't help you on this
QuantumEdge
post Sep 18 2025, 02:38 AM

Regular
******
Senior Member
1,584 posts

Joined: Jan 2016


Well well...time to wake up the old post
Last time who helped to solved the international routing issue ya??
socratesman
post Sep 18 2025, 05:46 PM

Regular
******
Senior Member
1,807 posts

Joined: Jan 2003
From: KL
Terrible almost dialup speeds & packet loss to certain sites behind Cloudflare and Fastly CDN
Usually the ones headed to Equinix SG
And not even peak hrs yet!

CODE
--- forum.lowyat.net ping statistics ---
10 packets transmitted, 6 received, 40% packet loss, time 9045ms
rtt min/avg/max/mdev = 133.031/156.795/199.618/22.017 ms

   traceroute to lowyat.net (172.67.74.89), 30 hops max, 60 byte packets
1  192.168.1.1 (192.168.1.1)  4.062 ms  1.779 ms  2.749 ms
2  brk02-home.tm.net.my (60.48.183.254)  5.870 ms  4.576 ms  4.881 ms
3  10.55.49.61 (10.55.49.61)  49.636 ms  43.308 ms  43.598 ms
4  10.55.52.30 (10.55.52.30)  35.926 ms  35.167 ms  36.243 ms
5  * * *
6  * * *
7  13335.sgw.equinix.com (27.111.228.132)  16.419 ms  12.563 ms  12.283 ms
8  162.158.160.205 (162.158.160.205)  128.960 ms  93.325 ms  95.771 ms
9  172.67.74.89 (172.67.74.89)  96.897 ms  84.943 ms  69.726 ms
~ $


This post has been edited by socratesman: Sep 18 2025, 05:48 PM
QuantumEdge
post Sep 18 2025, 09:50 PM

Regular
******
Senior Member
1,584 posts

Joined: Jan 2016


Is there anything we can do so let TM fix this thing? Or our only option is to drop TM completely?
hasmidzul_jojo
post Sep 19 2025, 06:35 AM

Getting Started
**
Junior Member
203 posts

Joined: Feb 2008
When browsing the internet using unifi TM at night time, the japanese website was very slow or not loading at all, but loading ok during the morning..This is bad
ineser
post Sep 19 2025, 08:52 AM

Regular
******
Senior Member
1,068 posts

Joined: Oct 2009
From: Kuching, Sarawak
These two nights, cant even load images in discord and surf linkedin. Twitch got a bit of buffering, but still bareable

This post has been edited by ineser: Sep 19 2025, 08:54 AM

90 Pages « < 86 87 88 89 90 >Top
 

Change to:
| Lo-Fi Version
0.0157sec    0.53    6 queries    GZIP Disabled
Time is now: 25th November 2025 - 06:37 PM