Welcome Guest ( Log In | Register )

Outline · [ Standard ] · Linear+

 Unifi Connection Issue to International Server, Occured usually at night 9-11pm

views
     
go626201
post Jun 2 2023, 05:26 PM

Regular
******
Senior Member
1,881 posts

Joined: Sep 2017
QUOTE(Ah_Huat @ Jun 2 2023, 02:35 PM)
same.. since 31 may.. connect to US amazon game server is LAG so bad... ping is 250-300.. but seem like the line speed is cap at 50kb/s??? take 5-10min to loading into the game (cause when loading the game need to download some thing like 2-5mb file from server.. ) , also the game is unplayable.. lag spike like HELL...

but the problem is GONE betweem 2am-6am !  confused.gif

user posted image
*
It is due to packet loss..
http://smokeping.mywebping.com/smokeping/?target=AWS.AWS-2
go626201
post Jun 5 2023, 09:27 PM

Regular
******
Senior Member
1,881 posts

Joined: Sep 2017
QUOTE(tzxsean @ Jun 5 2023, 09:16 PM)
any way for normal consumers to "fix" this routing issue?
*
VPN.
go626201
post Dec 20 2023, 12:11 AM

Regular
******
Senior Member
1,881 posts

Joined: Sep 2017
Just report to TM.
I already report to OVH few days ago,they had replied they cant do anything about it at current stage, so it can only fix by TM.
They have no idea when will TM fix it.

I suspect there are some congestion issue within TM network with specific region,Because some TM ip range to OVH SG actually work well.
go626201
post Dec 20 2023, 01:05 AM

Regular
******
Senior Member
1,881 posts

Joined: Sep 2017
QUOTE(pokemon @ Dec 20 2023, 12:21 AM)
What ip range is good ?
*
U might need to try few times ,i not sure which one,i just pick random one to test that day. (With OVH looking glass)
But i think the problem is more on region one or national issue,so just get more people to report to TM for faster fix.

As you can see most smokeping monitor graph on my smokeping is having similar issue after 7pm to 12pm.
Which is a common issue that almost occurs every year end from few years ago.
I think i wrote before, in past 3-5 years in lowyat.(Almost every years or two)

Every year end December to January always like this.
Although i think this time is a bit better than past few years which didn't have super high latency issue. (like 100+ms compare to current 30-40+ms)
go626201
post Dec 22 2023, 10:14 PM

Regular
******
Senior Member
1,881 posts

Joined: Sep 2017
QUOTE(dev/numb @ Dec 22 2023, 10:10 PM)
Looks like it’s started again, our “traditional” end of year connection koyak. Actually, doesn’t even seem to be international this time. Peering to local MY hosting also got latency spikes and packet loss. >_>

Guess I was too optimistic thinking Gobind was on the job again and we wouldn’t experience this shit anymore. >_<
*
Gobind didn't in charge MCMC...
So you know this will not be fix anytime soon... mega_shok.gif
go626201
post Dec 23 2023, 02:38 PM

Regular
******
Senior Member
1,881 posts

Joined: Sep 2017
QUOTE(OlgaC4 @ Dec 23 2023, 12:57 PM)
Is the local node is that slow us down. Own Tmnet internal hardware.
*
We know it is tm issue,but the problem is we need OVH to get contact with TM for pressing tm to fix it.
Since we normal home user report TM do not have enough power to force tm for fixing it. blush.gif
go626201
post Jan 20 2024, 12:14 AM

Regular
******
Senior Member
1,881 posts

Joined: Sep 2017
QUOTE(BenYeeHua @ Jan 19 2024, 11:47 PM)
Hmm, then easy, just share and compare the routing la.

» Click to show Spoiler - click again to hide... «

*
Not sure which dns server u are using,my end all giving low ping ip.

ping s1.hdslb.com

Pinging s1.hdslb.com.w.kunlunar.com [163.181.88.174] with 32 bytes of data:
Reply from 163.181.88.174: bytes=32 time=8ms TTL=55
Reply from 163.181.88.174: bytes=32 time=6ms TTL=55
Reply from 163.181.88.174: bytes=32 time=6ms TTL=55
Reply from 163.181.88.174: bytes=32 time=6ms TTL=55

ping api.live.bilibili.com and ping www.bilibili.com

Pinging i.w.bilicdn1.com [164.52.39.42] with 32 bytes of data:
Reply from 164.52.39.42: bytes=32 time=12ms TTL=53
Reply from 164.52.39.42: bytes=32 time=13ms TTL=53
Reply from 164.52.39.42: bytes=32 time=10ms TTL=53
Reply from 164.52.39.42: bytes=32 time=13ms TTL=53

This post has been edited by go626201: Jan 20 2024, 12:15 AM
go626201
post Jan 20 2024, 02:44 PM

Regular
******
Senior Member
1,881 posts

Joined: Sep 2017
QUOTE(BenYeeHua @ Jan 20 2024, 01:51 AM)
Well, as I said, it got slow speed from MY/HK CDN grab data from mainland china, so I had to force it going via mainland china CDN, else it will be painful to browsing image... sweat.gif
For example, a uncached image will be 50-100kb/s, then next reload will be full speed as CDN cached, while grabbing from China CDN is at least 1MB/s.
But it is useless for me, as I no need to see cached image again and again, but new and uncached image... sweat.gif

Just ping the IP directly la, no need ping the host, unless you sure all your China website browsing all got good oversea server to China. tongue.gif
---
Yes, only high ping after 7PM, it is fine for others time.
*
My visit to bilibili didn't have any issue about picture loading or video buffering. all load immediately at most time even at night. (99% of time is smooth)
I don't know others experience how.

Maybe i am using smartdns,so most of the time the website load quite fast with fastest ip. (With adguard-home + adblock to kill ads)
I know what u mean for the caching overseas server for some china site.

QUOTE(OlgaC4 @ Jan 20 2024, 11:40 AM)
This ping already high. I got much lower then this.
*
Different location would get different latency due to the distance between end user device and unifi core exchange centre,and also different ip block.
Like some people locate near Cyberjaya would get the most lowest ping to worldwide server or local server.

This post has been edited by go626201: Jan 20 2024, 02:48 PM
go626201
post Feb 8 2024, 02:14 PM

Regular
******
Senior Member
1,881 posts

Joined: Sep 2017
QUOTE(Haru97 @ Feb 8 2024, 08:52 AM)
Anybody notices unifi to Equinix SG is really bad recently? After I got disconnected 2 days ago from a game in call of duty, the internet from Unifi to Equinix Singapore never be the same anymore. I don't think this is an issue from Unifi, I am NOT SURE(somebody please verify), but this might be a problem associated with Equinix datacenter. Cause I connect to VPN in singapore(amazon) and join another call of duty game, it seems like they experience high ping from their relay server as well.

Reddit, steam(they switched route, taking long path now), cloudflare(some part), all equinix route seems affected.

user posted image

user posted image
*
After that day routing changed,the connection to specific network is now crap.
Someone from unifi thread said they have replied by someone from another ISP said that it is due to the submarine cable broken.
Maybe the broken point is between SG and MY?
And i think it should be able to mitigate easily by TM,But as you know TM tech never care so much,they just ensure the connection is usable,good or not is not their priority...
go626201
post Feb 8 2024, 08:51 PM

Regular
******
Senior Member
1,881 posts

Joined: Sep 2017
QUOTE(Haru97 @ Feb 8 2024, 05:38 PM)
Yes I think it was a cable break 100%
It affected ALL relay networks for Call of Duty MW3 servers in singapore. I have to connect to a vpn in hongkong in order to join their hongkong server, which ping is at 40ms but playable, compares to 180ms to singapore server.
If it was SG to MY, it was a quick fix isnt it? Since it was so close to land, we should see it being fixed real soon..... right?
I am not sure about other servers in singapore that passes through equinix for the past month, for me other servers in singapore for the past few months was OK, usable.
*
SG to MY was never a cable issue,it just didn't have the right routing and configuration.
There are multiple SG to MY cable for long time,and i think TM should have own some of those cable,and They just didn't configure it for long-term unifi consumer usage.
And the most problem is TM should just implement a "dedicated" long-term optimized routing for the connection between SG and MY.
As you can see this 2days ago routing issue not just affect connection to SG,it also include some asia server.
They already have the optimized routing that can be use for connecting some server,but they didn't configure it for unifi user.

Simple example:
user posted image

This post has been edited by go626201: Feb 8 2024, 08:57 PM
go626201
post Aug 29 2024, 11:11 PM

Regular
******
Senior Member
1,881 posts

Joined: Sep 2017
QUOTE(NubPro @ Aug 29 2024, 10:54 PM)
I keep having issue loading discord app and discord web...god dammit
any ideas how to troubleshoot?
*
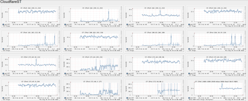
TM specific ip range connection to specific IPv4 Cloudflare network is not stable for few weeks already.

user posted image

user posted image
go626201
post Aug 30 2024, 12:03 AM

Regular
******
Senior Member
1,881 posts

Joined: Sep 2017
My suggestion is either Enable IPv6 or use VPN or change the hosts ip for those site that hosted on cloudflare that u need to access to an optimized cloudflare IP.

Although i not using the method that i said on top,
I am using Mikrotik router,so i just DST-NAT All Cloudflare IPs to another optimized Cloudflare IP.

add action=dst-nat chain=dstnat comment=CF-TEMP-162.159.45.190 dst-address=\
!162.159.45.190 dst-address-list=CloudFlare-IP-Block2 dst-port=80,443 \
protocol=tcp src-address=!192.168.88.25 to-addresses=162.159.45.190
add action=dst-nat chain=dstnat comment=CF-TEMP-162.159.45.190 dst-address=\
!162.159.45.190 dst-address-list=CloudFlare-IP-Block2 dst-port=443 \
protocol=udp src-address=!192.168.88.25 to-addresses=162.159.45.190

CloudFlare-IP-Block2 included all the IPv4 ranges that Cloudflare compiled and list on sites.

Difference between DST-NAT rule and DST-NAT disabled rule (IPv4)
user posted image

And of course with IPv6 it is smooth without any issue. (So enable IPv6 might fix the issue for Cloudflare sites)

user posted image

This post has been edited by go626201: Aug 30 2024, 12:08 AM

9 Pages « < 7 8 9Top
 

Change to:
| Lo-Fi Version
0.0669sec    0.62    7 queries    GZIP Disabled
Time is now: 27th November 2025 - 06:59 PM