Welcome Guest ( Log In | Register )

Bump Topic Topic Closed RSS Feed

Outline · [ Standard ] · Linear+

Unifi Official TM UniFi High Speed Broadband Thread V42, READ 1ST PAGE FOR RELEVANT WIFI INFO!

views
     
sadlyfalways
post Jan 16 2024, 02:49 PM

Regular
******
Senior Member
1,185 posts

Joined: Nov 2020
Hello guys, does anyone know what it means that the first hop out of my router is having ping spikes too?

Every website seems to be having on and off again ping spikes and lags, netflix doesn't want to load sometimes, but speedtest is always 850++

I have high ping to google, cloudflare and microsoft, but when playing cod or fortnite, there seems to be no ping spikes although they takes ages to load into the game or download in game data

this is on my maxis line btw, my unifi line seems fine

user posted image
sadlyfalways
post Feb 4 2024, 02:26 PM

Regular
******
Senior Member
1,185 posts

Joined: Nov 2020
hello unifi subscribers,

wanted to ask something about people who have experienced fibre cable damage

i am on maxis, and my fibre cable from the pole outside my house to my distribution point recently got cut again, and maxis brought a tm contractor and they are asking me to pay

i recently paid rm300 for that same outdoor wire because a tall lorry hit it

if i was in unifi, would they charge me to replace the wire from the pole to my house too? because my contract is up and i can just switch to unifi if i dont have to pay this fee again, and unifi even has 12 hour service restoration for the gigabit plan i am on with maxis
sadlyfalways
post Feb 4 2024, 03:37 PM

Regular
******
Senior Member
1,185 posts

Joined: Nov 2020
QUOTE(failed.hashcheck @ Feb 4 2024, 03:14 PM)
u sudah kena tipu.
You should not pay a single cent for cable breakage no matter what isp you are in.

That cable outdoor is not your property. Why you pay gov infra maintenance out of your pocket?💀
go make report and get your money back.
*
The worst part is i asked maxis multiple times why do i need to pay, they said tm dont cover non tm user fibre cable because they dont want to be responsible for it?

and so many other maxis users i know also have paid for this wire, but this time i'll let maxis know i wont be paying
sadlyfalways
post Feb 5 2024, 12:26 PM

Regular
******
Senior Member
1,185 posts

Joined: Nov 2020
QUOTE(vl319 @ Feb 5 2024, 10:14 AM)
Hi.....Would like to hear from you all whether Unifi or maxis fibre is better in term of stability, browsing experience. Want to install for my new house. My area has both maxis and unifi.

100 or 300mbps will do coz we dont play games, mainly for TV box, youtube, netflix, some browsing, social media.

Thank you..
*
Maxis stability is 9/10. Works for everything I do, and the mainly British or western international websites I visit.

But if you have a physical non maxis issue gone la

I am already waiting 5 days for maxis to bring tm contractor to come to my house

They came after 2 days to setup 4G backup sim but then they are unable to activate it lmao

Thank god for umobile 1tb hotspot

But yes, if no issue maxis is far better, but if you gigabit UNIFI have 12 hour restoration promise, but id rather have stable internet instead of fast fixing, but that is just my preference.

I remember when I was with unifi, so exited to play game with friends after a long time and I always couldn’t login or need to try multiple times. Everyday also got issue, at least two websites a day I tried to visit would refuse. No issue on maxis
sadlyfalways
post Feb 16 2024, 01:12 AM

Regular
******
Senior Member
1,185 posts

Joined: Nov 2020
QUOTE(yolldddd @ Feb 16 2024, 01:10 AM)
So how I solve this?

Go back to private ip?

Hmmm I think I wait and see if the prob resolve itself cause it use to be ok only after cny that this start happening
*
Switch provider. This issue has been on and off since Covid and wfh started
sadlyfalways
post Feb 17 2024, 01:54 PM

Regular
******
Senior Member
1,185 posts

Joined: Nov 2020
QUOTE(The.Lucas.DaY @ Feb 16 2024, 11:23 PM)
Main router at 1st floor and second router (Repeater mode) at 2nd floor. Speedtest result in second floor with package 300mbps.
Is using Mesh can get better result than this?  hmm.gif

user posted image
*
Get a mesh router with dedicated backhaul

If repeater or dual band wireless mesh, maximum you can get is half of main router and that is with excellent signal strength

Best option is to wire, but tri band deco also can get 800+ wireless on node
sadlyfalways
post Feb 17 2024, 01:55 PM

Regular
******
Senior Member
1,185 posts

Joined: Nov 2020
QUOTE(laihuhng @ Feb 16 2024, 06:51 PM)
user posted image
Does this mean that I have gotten my free speed upgrade from 1gbps to 2gbps? 😆
*
Helloo, is this with the tm supplied dlink router?

Shocking can get more than 1.2 on mobile device without WiFi 7 😍😍😍
sadlyfalways
post Apr 1 2024, 01:54 AM

Regular
******
Senior Member
1,185 posts

Joined: Nov 2020
QUOTE(zhenfeng91 @ Apr 1 2024, 01:07 AM)
same connection to discord and twitter or other site without local server room are freaking slow
*
Unifi trying to provide reliable and passable service challenge impossible
sadlyfalways
post Apr 16 2024, 09:33 PM

Regular
******
Senior Member
1,185 posts

Joined: Nov 2020
QUOTE(bugipunch @ Apr 16 2024, 09:26 PM)
so u can tell the technician to continue use the old modem?? What about the 2in1 onu??
*
im on maxis, also still using old 1gbps modem. consistent 920 mbps because of synack overhead
sadlyfalways
post Apr 29 2024, 01:40 AM

Regular
******
Senior Member
1,185 posts

Joined: Nov 2020
QUOTE(sp6068 @ Apr 28 2024, 10:27 PM)
ladies and gents Unifi has gone back to Fucked Up mode once again
*
Was just thinking of switching back to UNIFI from maxis and this post brought back my ptsd unifi suffering and why I switched out in the first place
sadlyfalways
post May 13 2024, 03:55 PM

Regular
******
Senior Member
1,185 posts

Joined: Nov 2020
QUOTE(Anime4000 @ May 12 2024, 11:33 PM)
Yes, lifetime warranty including Unifi 10G PON (XGSPON) in the future.
All Unifi will migrate to 10G Fiber meanwhile other ISP on TM will stay on GPON
*
Would there be downsides to other providers stuck on gpon? Maxis already has a better 2.5gbps modem and router compared to tm anyway

I think the 9pm slowdown on UNIFI removes any benefits of an xgspon unless they can increase their foreign bandwidth
sadlyfalways
post May 17 2024, 03:42 PM

Regular
******
Senior Member
1,185 posts

Joined: Nov 2020
QUOTE(blacktubi @ May 15 2024, 09:35 PM)
Maxis can offer 1Gbps for RM159 provided if you use Maxis postpaid RM60 and above

Won't be surprise if TM did something similar to counter offer
*
just applied to port into this plan. already have maxis fibre but barely 1 month with digi.
sadlyfalways
post May 17 2024, 04:32 PM

Regular
******
Senior Member
1,185 posts

Joined: Nov 2020
QUOTE(blacktubi @ May 17 2024, 04:21 PM)
How's the network quality of CelcomDiGi?

Better or worst than TM?
*
Sorry if not clear

I was using celcomdigi for my phone because of 50% off roaming discount

It was better than expected

My home fibre maxis 1gbps is out of contract already

I asked maxis if I can port in and combine to maxis one prime yesterday and they said I’ll still be eligible for 159 if I recontract so I agreed

Waiting for port in

So easy did verification and everything over WhatsApp, got esim photo in email
sadlyfalways
post Jul 18 2024, 08:13 PM

Regular
******
Senior Member
1,185 posts

Joined: Nov 2020
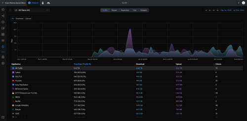
QUOTE(yenchenje @ Jul 16 2024, 08:17 PM)
My traffic actually got hella dwarfed when compared tongue.gif

user posted image
*
Do you actually watch the gaming people or are you in the just chatting section hahaha
sadlyfalways
post Jul 18 2024, 08:15 PM

Regular
******
Senior Member
1,185 posts

Joined: Nov 2020
QUOTE(isr25 @ Jul 16 2024, 03:58 PM)
Ok laaa. Tally a bit with my router’s numbers

user posted image
user posted image
*
Lucky you don’t live in western country bro second month itself they would have blocked your service and forced you to pay 10x for an enterprise account

But Jesus that is a lot of data 😂😂
sadlyfalways
post Jul 19 2024, 12:24 PM

Regular
******
Senior Member
1,185 posts

Joined: Nov 2020
QUOTE(yenchenje @ Jul 18 2024, 10:41 PM)
I actually watch, but quite some time is just me putting it on to keep my PC from sleeping lol
*
omg lmao

for mac we have app called amphetamine to prevent sleep

im sure you can find one for windows if you prefer

really do miss my dream machine, but i had so much guilt after buying it haha


side note, i sleep much better if i have a tv show running in the backgroung

so i subscribed to disney plus just because they dont have the "are you still there" warning

so whole night it'll play on my nest hub
sadlyfalways
post Sep 6 2024, 10:01 PM

Regular
******
Senior Member
1,185 posts

Joined: Nov 2020
QUOTE(soonwai @ Sep 6 2024, 02:35 AM)
https://www.internetsociety.org/blog/2014/0...d-dns-security/

If your favourite porn site not working, take some time off, read this. Same thing happening now that happened in Turkey in 2014.

Just find and replace Turkey with Malaysia and TurkTelekom with TM and already got news article for tomorrow. ChatGPT not needed.
*
No wonder we follow la our guys bff
sadlyfalways
post Sep 7 2024, 07:49 AM

Regular
******
Senior Member
1,185 posts

Joined: Nov 2020
QUOTE(squall0833 @ Sep 7 2024, 01:09 AM)
temporary lifted?
I guess they are working on something, temporary lifted at the time im writting this,

why? suddenly i get few random disconnect on discord, voice chat, web browsing, weird connection lost for 1-2 secs, and feel connection response restored, fast like usual

then go try blocked site and it's working without any setting

user posted image

also tried p*hub and it worked
*
iherb is a blocked site??? Are they promoting health?? Why block 😭
sadlyfalways
post Sep 7 2024, 07:52 AM

Regular
******
Senior Member
1,185 posts

Joined: Nov 2020
Just wait until Netflix starts blocking and tagging all your ip addresses as vpn lol. That’s what’s happening to me on maxis now
sadlyfalways
post Sep 7 2024, 02:32 PM

Regular
******
Senior Member
1,185 posts

Joined: Nov 2020
QUOTE(yenchenje @ Sep 7 2024, 12:32 PM)
I mean the Pro Max is probably a good upgrade from UDM, definitely not the SE whistling.gif
*
What do you mean pro max?

2 Pages  1 2 >Top
Topic ClosedOptions
 

Change to:
| Lo-Fi Version
0.2035sec    0.19    7 queries    GZIP Disabled
Time is now: 28th November 2025 - 09:47 AM