









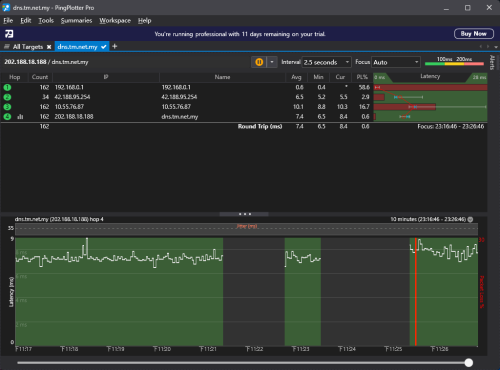
Packet drop problem, Packet drop problem
|
|
Sep 12 2025, 11:32 PM, updated 4 months ago
Show posts by this member only | Post
#1
|
![]()
Probation
1 posts Joined: Oct 2022 |
|
|
|
Sep 12 2025, 11:45 PM
Show posts by this member only | Post
#2
|
![]() ![]() ![]() ![]() ![]() ![]()
Senior Member
1,208 posts Joined: Aug 2018 |
All your packet loss is between your PC and router. Using cable or wifi? What router? What network card? Cincai.La liked this post
|
|
|
Sep 12 2025, 11:50 PM
Show posts by this member only | Post
#3
|
![]() ![]() ![]() ![]() ![]() ![]() ![]()
Senior Member
2,116 posts Joined: Apr 2013 |
use prtg monitor? :X
|
| Change to: | 0.0126sec
0.63
5 queries
GZIP Disabled
Time is now: 16th December 2025 - 01:48 PM |