Welcome Guest ( Log In | Register )

Bump Topic Topic Closed RSS Feed

Outline · [ Standard ] · Linear+

Streamyx streamyx 8mbps club V1, double the speed double the fun

views
     
TSskylinelover
post Aug 7 2017, 11:18 AM

Future Crypto Player😄👊Driver Abamsado😎😎
********
All Stars
11,256 posts

Joined: Jul 2005
Woohoo finally my area got unipie

Already registered my interest and should be up by 2 months😄😄👍👍

This post has been edited by skylinelover: Aug 7 2017, 11:19 AM
squall0833
post Aug 7 2017, 01:50 PM

Regular
******
Senior Member
1,473 posts

Joined: Oct 2006
From: Jupiter


QUOTE(zeronehza @ Aug 6 2017, 02:36 PM)
according to the budget, streamyx upgrade double the speed start by phase until dec 2017

[attachmentid=9020107]
*
Oh? I thought streamyx users were left out


How if my current line speed not eligible upgraded to higher than 4mbps due to my line quality? sad.gif

My home still 4mbps, but snr is around 19. To go 8Mbps need reduce like 10 become 7-8 snr could be unstable

The free 8mbps upgrade one was my other line in other place

This post has been edited by squall0833: Aug 7 2017, 03:02 PM
zeronehza
post Aug 7 2017, 03:28 PM

Malaysian Real Madrid Supporter Club
******
Senior Member
1,704 posts

Joined: Jan 2003
From: Hogoh Pahang Hogoh

QUOTE(squall0833 @ Aug 7 2017, 01:50 PM)
Oh? I thought streamyx users were left out
How if my current line speed not eligible upgraded to higher than 4mbps due to my line quality? sad.gif

My home still 4mbps, but snr is around 19. To go 8Mbps need reduce like 10 become 7-8 snr could be unstable

The free 8mbps upgrade one was my other line in other place
*
trust me .. you'll get nothing, maybe they will offer u crap webe, and to get higher speed, snr need higher not lower.. must be 30+

This post has been edited by zeronehza: Aug 7 2017, 03:29 PM
squall0833
post Aug 7 2017, 03:58 PM

Regular
******
Senior Member
1,473 posts

Joined: Oct 2006
From: Jupiter


QUOTE(zeronehza @ Aug 7 2017, 03:28 PM)
trust me .. you'll get nothing, maybe they will offer u crap webe, and to get higher speed, snr need higher not lower.. must be 30+
*
ya lah my 4mbps currently is 19, if raise to 8mbps, snr will be reduced to about 10 which is 8, too low and not stable


my upgraded 8mbps line, before upgrade snr is 22, after upgraded 12

but webe will suck in my place, it uses same network as celcom here, will be useless for me sad.gif

This post has been edited by squall0833: Aug 7 2017, 04:03 PM
markchan
post Aug 7 2017, 07:17 PM

Enthusiast!!!!!
*******
Senior Member
2,382 posts

Joined: Jun 2005
From: Malacca(KgLapan), Selangor(SungaiLong), KL(PuduRaya)



QUOTE(GameSky @ Aug 2 2017, 08:34 PM)
If you subscribe to RM149 unifi lite plan with voice, you'll only get

- Inclusive 600 minutes talk time
After you've drained the free 600 minutes:
- Call to TM fixed line: FREE
- Call to Mobile & other fixed line: 10 sen/min

So no free unlimited calls unlike the unifi advance/pro plan.

else, RM129 package will charge voice calls for 20sen/min for all fixed and mobile numbers.. so is your dad is a frequent landline caller to TM Fixed line or mobile?
*
he is a land line dude.
I think i will stick t my ori

8mbps and with unlimited calls to land line only rm138
rhytion
post Aug 7 2017, 07:38 PM

Casual
***
Junior Member
389 posts

Joined: Oct 2016
From: Kota Kinabalu


QUOTE(squall0833 @ Aug 7 2017, 03:58 PM)
ya lah my 4mbps currently is 19, if raise to 8mbps, snr will be reduced to about 10 which is 8, too low and not stable
my upgraded 8mbps line, before upgrade snr is 22, after upgraded 12

but webe will suck in my place, it uses same network as celcom here, will be useless for me sad.gif
*
Maybe you need to do some rewiring.
ClarenceT
post Aug 8 2017, 09:37 AM

10k Club
********
All Stars
14,931 posts

Joined: May 2015
QUOTE(markchan @ Aug 7 2017, 07:17 PM)
he is a land line dude.
I think i will stick t my ori

8mbps and with unlimited calls to land line only rm138
*
8Mbps: Free Calls to TM lines only, 10sen/min to other networks.
Unifi STD20: 600 min calls to TM and other networks, then always Free Calls to TM numbers, 10sen/min to other networks.
Also Unifi Lite (FTTH only), Free itemized billing & Caller Line Identification Presentation, -RM2 for direct debit.

This post has been edited by ClarenceT: Aug 8 2017, 09:45 AM
squall_12
post Aug 10 2017, 08:00 PM

Regular
******
Senior Member
1,779 posts

Joined: Jan 2003
hi guy,

anyone have TM high up email contact? I want to make complain to them which i have already complain 10 report still unable to fixed my streamyx intermittent line drop issue. My issue currently.
- Intermittent streamyx line will drop connection.
- If reconnect back my streamyx speed will drop to 4-7mb instead of 8mb
- During reconnect back my streamyx snr is around 4-5 which is too low and phone will be noisy.
- If using phone my streamyx will drop line.
- Need to on and off the phone few time to get back my streamyx line back to normal 8mb but snr will be low 14-15 instead previously 22-24.
- Direct connect without phone also will have streamyx line drop issue.

Thanks

This post has been edited by squall_12: Aug 10 2017, 08:01 PM
blacktubi
post Aug 10 2017, 09:02 PM

-
Group Icon
Elite
8,409 posts

Joined: Jul 2008

QUOTE(squall_12 @ Aug 10 2017, 08:00 PM)
hi guy,

anyone have TM high up email contact? I want to make complain to them which i have already complain 10 report still unable to fixed my streamyx intermittent line drop issue. My issue currently.
- Intermittent streamyx line will drop connection.
- If reconnect back my streamyx speed will drop to 4-7mb instead of 8mb
- During reconnect back my streamyx snr is around 4-5 which is too low and phone will be noisy.
- If using phone my streamyx will drop line.
- Need to on and off the phone few time to get back my streamyx line back to normal 8mb but snr will be low 14-15 instead previously 22-24.
- Direct connect without phone also will have streamyx line drop issue.

Thanks
*
Have you ever try escalating to SKMM or CFM? They are more effective than TM own support.
squall_12
post Aug 10 2017, 09:15 PM

Regular
******
Senior Member
1,779 posts

Joined: Jan 2003
QUOTE(blacktubi @ Aug 10 2017, 09:02 PM)
Have you ever try escalating to SKMM or CFM? They are more effective than TM own support.
*
nope any contact or link? Thanks
blacktubi
post Aug 10 2017, 09:22 PM

-
Group Icon
Elite
8,409 posts

Joined: Jul 2008

QUOTE(squall_12 @ Aug 10 2017, 09:15 PM)
nope any contact or link? Thanks
*
Here you go .

https://aduan.skmm.gov.my/
andyng38
post Aug 10 2017, 09:30 PM

Look at all my stars!!
*******
Senior Member
2,400 posts

Joined: Jun 2007
QUOTE(squall_12 @ Aug 10 2017, 09:15 PM)
nope any contact or link? Thanks
*
You can lodge a complaint here:
https://aduan.skmm.gov.my/

But before you make a report, just a thought: the symptoms you described in post #2433 are rather similar to what I experienced about 11 years ago when I was on Streamyx 1mbps.
I complained, TM checked the line outside and the dslam...no problems. I complained again and the technician came to check the line in my house...it was my internal wiring that was to blame. I had my house wiring changed the next day and those problems stopped.
Anime4000
post Aug 10 2017, 11:41 PM

Look at all my stars!!
*******
Senior Member
2,399 posts

Joined: Jul 2009
From: /dev/null


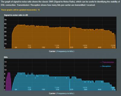
before when DropBox start to sync, hypptv and other device can't use internet,
now, with syncing (upload), can surf internet like noting happens,

I notice they change Interlave to FastPath, ping also drop around -19ms!

adsl config, I choose low ping just because online game
Attached Image

adsl stats
Attached Image

line quality
Attached Image

ping results
Attached Image
Attached Image

about speed test...
I get ~8.1mbps for few seconds, then drop like ~7.8mbps. I thinking TM give "few seconds boost" for cheating speedtest.....

This post has been edited by Anime4000: Aug 10 2017, 11:50 PM
pokchik
post Aug 11 2017, 10:48 AM

I'm getting too old for this sh*t
******
Senior Member
1,304 posts

Joined: Mar 2010


QUOTE(Anime4000 @ Aug 10 2017, 11:41 PM)
before when DropBox start to sync, hypptv and other device can't use internet,
now, with syncing (upload), can surf internet like noting happens,

I notice they change Interlave to FastPath, ping also drop around -19ms!
Anime4000, did TM change to FastPath by default, or did you request it?

my ping currently @ 37ms.. and I noticed that although speedtest shows adequate results (e.g. 8Mbps DL/~512kbps UL),
actual browsing, youtube, etc. is very sluggish..

some nights, the internet connection would just die-off for a few mins before going back to normal again.

*sigh*
Anime4000
post Aug 11 2017, 04:29 PM

Look at all my stars!!
*******
Senior Member
2,399 posts

Joined: Jul 2009
From: /dev/null


QUOTE(pokchik @ Aug 11 2017, 10:48 AM)
Anime4000, did TM change to FastPath by default, or did you request it?

my ping currently @ 37ms.. and I noticed that although speedtest shows adequate results (e.g. 8Mbps DL/~512kbps UL),
actual browsing, youtube, etc. is very sluggish..

some nights, the internet connection would just die-off for a few mins before going back to normal again.

*sigh*
*
I didnt request, I just say, cant use internet when uploading
bobcats
post Aug 12 2017, 09:18 AM

New Member
*
Newbie
7 posts

Joined: Oct 2010


QUOTE(Anime4000 @ Aug 10 2017, 11:41 PM)
before when DropBox start to sync, hypptv and other device can't use internet,
now, with syncing (upload), can surf internet like noting happens,

I notice they change Interlave to FastPath, ping also drop around -19ms!

adsl config, I choose low ping just because online game
Attached Image

adsl stats
Attached Image

line quality
Attached Image

ping results
Attached Image
Attached Image

about speed test...
I get ~8.1mbps for few seconds, then drop like ~7.8mbps. I thinking TM give "few seconds boost" for cheating speedtest.....
*
How can I see this information?
is this some kind of software?
Anime4000
post Aug 12 2017, 01:39 PM

Look at all my stars!!
*******
Senior Member
2,399 posts

Joined: Jul 2009
From: /dev/null


QUOTE(bobcats @ Aug 12 2017, 09:18 AM)
How can I see this information?
is this some kind of software?
*
I use Asus DSL-AC52U,
very useful, also can tweak DSL line quality or amplify signal.
most cheap modem don't have G.INP/INP (Impulse Noise Protection) build-in, with INP enable, can make line more stable
Attached Image
bobcats
post Aug 12 2017, 04:37 PM

New Member
*
Newbie
7 posts

Joined: Oct 2010


QUOTE(Anime4000 @ Aug 12 2017, 01:39 PM)
I use Asus DSL-AC52U,
very useful, also can tweak DSL line quality or amplify signal.
most cheap modem don't have G.INP/INP (Impulse Noise Protection) build-in, with INP enable, can make line more stable
Attached Image
*
thank you ohmy.gif ohmy.gif
Anime4000
post Aug 13 2017, 12:48 AM

Look at all my stars!!
*******
Senior Member
2,399 posts

Joined: Jul 2009
From: /dev/null


mahal router come with awesome feature, after switching from riger to asus, I can say my line more stable no frequent disconnect
dark_report
post Aug 18 2017, 10:26 AM

Getting Started
**
Junior Member
82 posts

Joined: Jan 2009
My house got struck by lightning last week.. Modem & land phone already loss cause.. Can suggest any good modem for Streamyx?

122 Pages « < 119 120 121 122 >Top
Topic ClosedOptions
 

Change to:
| Lo-Fi Version
0.0236sec    0.64    6 queries    GZIP Disabled
Time is now: 7th December 2025 - 11:12 PM